.Physiolibrary.UsersGuide.Overview

Overview of Physiolibrary

Information

ThePhysiolibrary consists of the following main sub-libraries:

Library Components

Description

Fluid

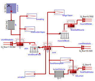
The main usage of the hydraulic domain in human physiology is modeling of the cardio-vascular system. And because there are no extreme thermodynamic conditions, the system can be really simple —it is only necessary to model conditions for incompressible water, at normal liquid-water temperatures and with relative pressure 5-20kPa. This boring thermodynamic state leads to the very simple blocks of hydraulic resistance, hydrostatic pressure, volumetric flow, inertia and finally the block of blood accumulation in elastic vessels.

Thermal

For the human body to function optimally, it is critical to hold the core temperature at 35–39°C. A fever of 41°C for more than a short period of time causes brain damage. If the core temperature falls below 10°C, the heart stops. As in the hydraulic domain, the thermal domain is simplified to these conditions.

In the Thermal package extends the package Modelica.Thermal.HeatTransfer from Modelica Standard Library 3.2 (MSL), where the connector is composed of temperature and heat flow. The main blocks in Thermal are: Conductor, IdealRadiator and HeatAccumulation. The heat conductor conducts the heat from the source, such us muscles or metabolically active tissue, to its surrounding. IdealRadiator delivers heat to tissues by blood circulation. HeatAccumulation plays a role in accumulating thermal energy in each tissue mass driven by its heat capacity. We recommend to use this block instead of Modelica.Thermal.HeatTransfer.HeatCapacitor to have possibility of variable mass amount or to have a support for calculation of steady state.

Population

Population models are based on increasing and decreasing of average number of population members. The number of population member is a nonflow variable in connectors and flow variable is the change of population members. The growth or differentiation of cells can be modeled as stream from one population component to another, where each population component could be defined by selected age, type, function or wathever..

Even the domain is integer, all is modeled by real numbers.


Generated at 2026-05-11T20:18:58Z by OpenModelicaOpenModelica 1.26.7 using GenerateDoc.mos